Centralized Visibility, Smarter Decisions — Powered by X-Force UOC
- SSM Infotech Pvt. Ltd.

- Nov 6, 2025
- 2 min read
Updated: Dec 31, 2025

Industry: Renewable Energy Sector
Plant Location: Gujarat, Maharashtra, Madhya Pradesh, Rajasthan
Business Challenges
Torrent Power, a leading renewable energy company with solar and wind generation units across multiple Indian states, faced several challenges in centralized monitoring and analytics:
No Centralized Monitoring System: Individual sites operated in isolation, lacking a unified control center.
Data Silos: Disconnected systems and vendors led to fragmented visibility and limited performance insights.
Inefficient Data Utilization: Absence of analytics made it difficult to predict accurate power generation and manage system availability.
Complex Integration Needs: Multiple PLCs, SCADA systems, and weather data sources required seamless interconnectivity.
Our Solution: X-Force Plant Information Platform
To overcome these challenges, Torrent Power partnered with SSM Infotech to deploy the X-Force Central Command Platform, enabling end-to-end renewable power monitoring and analytics.
Seamless Integration
Integrated multi-vendor and multi-product environments (Allen Bradley, Siemens, Schneider Electric, Suzlon) into a single, unified platform.
Enabled real-time connectivity with weather stations and local control systems.
Consolidated power generation data from 20 renewable sites (wind & solar) across India.
Centralized Data & Analytics
X-Force Plant Information Platform collects and processes over 100,000+ data points across all locations.
Web-based monitoring system enables secure access from anywhere within the plant network.
Predictive analytics provides accurate power forecasting and system availability insights.
Smart Visualization & Reporting

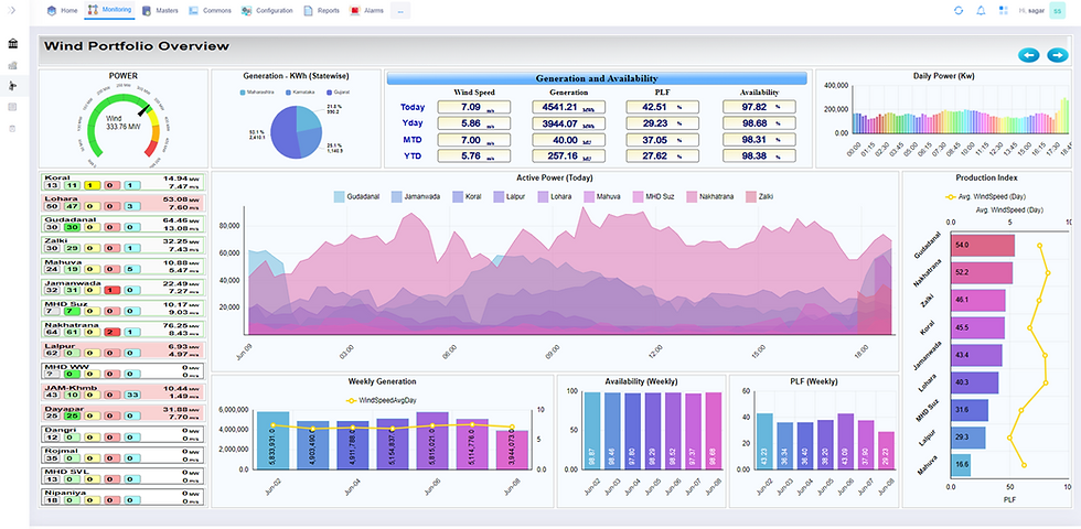
Central Command Dashboard offers live monitoring of wind and solar performance.
Role-based dashboards for plant managers and corporate users.
Custom reporting for energy generation, downtime analysis, and efficiency tracking.
Key Outcomes
Centralized Visibility: All renewable sites monitored through a single web interface.
Enhanced Performance: Improved power forecasting and reduced operational downtime.
Data-Driven Decisions: Analytics-based insights improved energy output and system reliability.
Scalable & Future-Ready: Platform built for expansion as new renewable assets are added.
Why X-Force Platform?
Enterprise-Grade Integration across multi-vendor systems.
Real-Time Data Capture through the Plant Information Platform.
Secure Web-Based Monitoring with multi-level access.
Advanced Predictive Analytics for energy optimization.
Scalable Architecture designed for growing renewable portfolios.
FAQs: X-Force UOC for Renewable Energy Operations
What problem did X-Force UOC solve for Torrent Power?
X-Force UOC provided a centralized command platform that unified monitoring across multiple renewable sites, eliminating data silos and enabling real-time visibility and analytics from a single interface.
How did X-Force UOC handle integration across different vendors and systems?
The platform seamlessly integrated multi-vendor PLCs and SCADA systems—including Allen Bradley, Siemens, Schneider Electric, and Suzlon—along with weather data sources, into one unified monitoring and analytics system.
How did centralized analytics improve power generation performance?
By collecting and analyzing over 100,000+ data points, X-Force UOC enabled predictive analytics and accurate power forecasting, helping reduce downtime and improve system availability across wind and solar assets.
Can X-Force UOC support multi-location and geographically distributed plants?
Yes. X-Force UOC is designed for multi-site operations and allows secure, web-based monitoring of geographically distributed plants from a centralized control center.





Comments